Codemowers minio-bucket-operator OOMKilled #75

Closed
opened 2025-04-20 13:06:37 +00:00 by rasmus · 2 comments
Owner

Upstream operatorslib issue. https://github.com/codemowers/operatorlib/issues/5

https://argocd.k-space.ee/applications/argocd/minio-bucket-operator?view=tree&orphaned=true&resource=

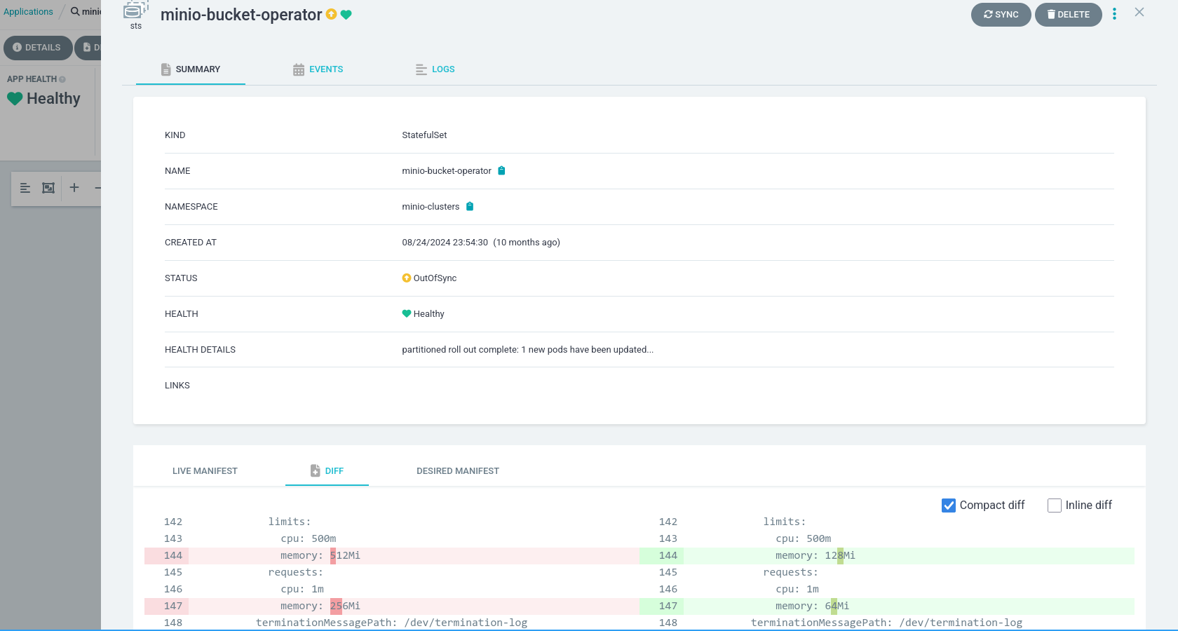
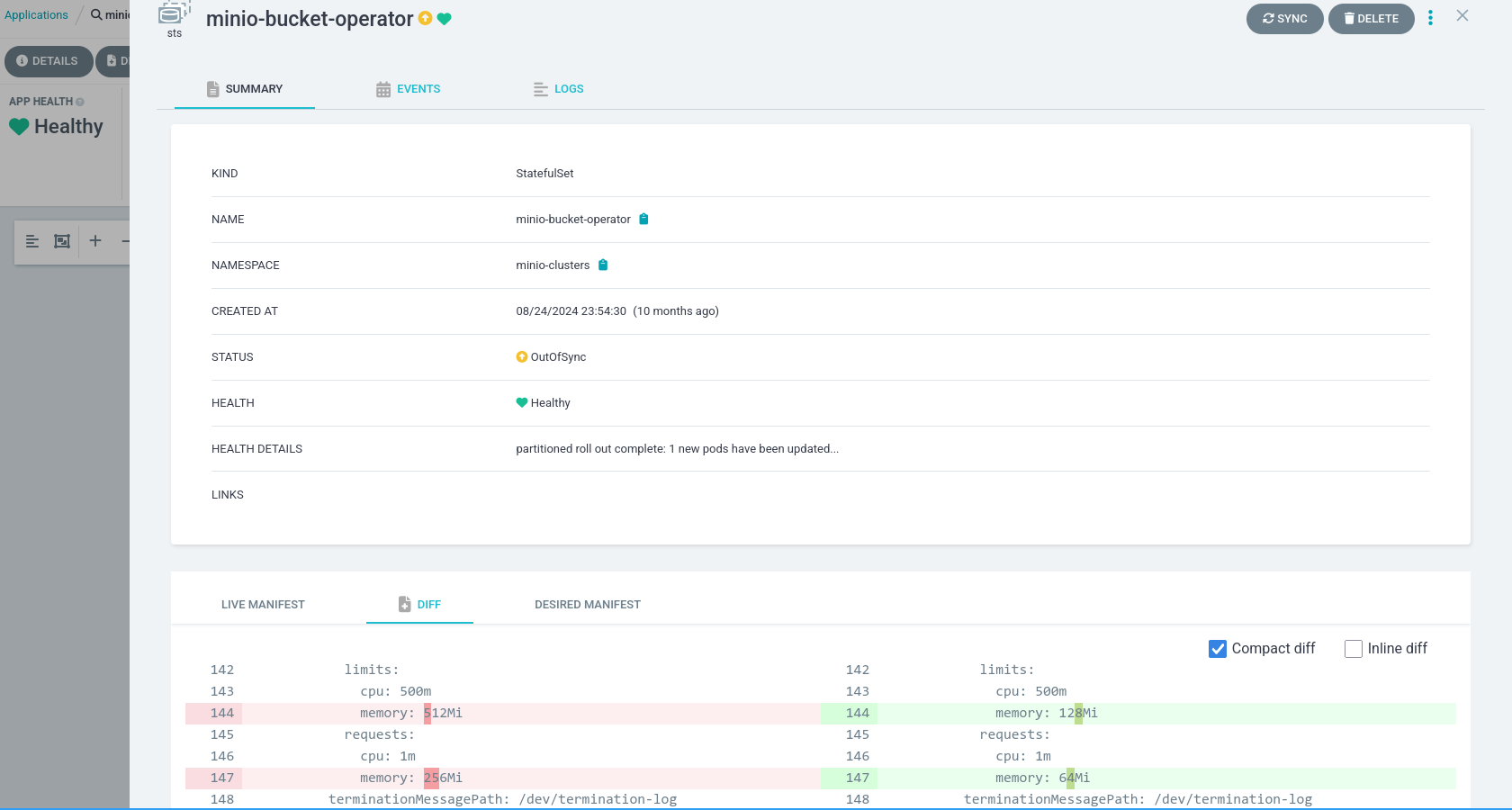
minio-clusters statefulset/minio-bucket-operator has memory request/limit 64/128Mi. It is OOMKilled while

    Applying  {'op': 'replace', 'path': '/spec/capacity', 'value': '1Ti'}

It seems to live with 256/512Mi; it does burst to 512Mi.

kubectl -n minio-clusters top pod minio-bucket-operator-0
NAME                      CPU(cores)   MEMORY(bytes)   
minio-bucket-operator-0   4m           63Mi            
Upstream operatorslib issue. https://github.com/codemowers/operatorlib/issues/5 https://argocd.k-space.ee/applications/argocd/minio-bucket-operator?view=tree&orphaned=true&resource= minio-clusters statefulset/minio-bucket-operator has memory request/limit 64/128Mi. It is OOMKilled while ``` Applying {'op': 'replace', 'path': '/spec/capacity', 'value': '1Ti'} ``` It seems to live with 256/512Mi; it does burst to 512Mi. ``` kubectl -n minio-clusters top pod minio-bucket-operator-0 NAME CPU(cores) MEMORY(bytes) minio-bucket-operator-0 4m 63Mi ```
rasmus added the upkeep label 2025-04-20 13:06:37 +00:00
rasmus changed title from Codemowers minio-bucket-operator OOMKilled #177 to Codemowers minio-bucket-operator OOMKilled 2025-04-20 13:06:52 +00:00
lauri was assigned by rasmus 2025-04-20 17:05:59 +00:00
rasmus added this to the Argospaces milestone 2025-04-20 17:06:01 +00:00
Author
Owner

image.png

![image.png](/attachments/e02df619-9139-45b2-9eff-d355e1467920)
Author
Owner

Minio no longer in use.

Minio no longer in use.
Sign in to join this conversation.